Soluciones >
Controla el acceso a tu evento como un auténtico profesional
Gestionar el acceso de un evento puede ser una pesadilla: aforo, zonas VIP, entradas de última hora, validaciones manuales… Todo suma presión y riesgos de error. Pero no tiene por qué ser así.
Con la APP de accesos de Musikaze llevas el control total en la palma de tu mano, gestionando entradas, aforo y permisos en tiempo real. Sin complicaciones, sin papeleo, y con toda la flexibilidad que tu evento necesita.
Bienvenido al acceso inteligente
La APP de accesos de Musikaze te permite decidir quién entra, cuándo entra y a qué zona, ya sea en un solo recinto o en múltiples espacios dentro de tu evento. Así, nada queda al azar.
Lo que puedes hacer con la solución de accesos:
🔐 Configuración avanzada de accesos
Define con precisión qué tipo de entrada permite acceder a cada zona o recinto. Tú marcas las reglas, y la app las ejecuta sin margen de error.
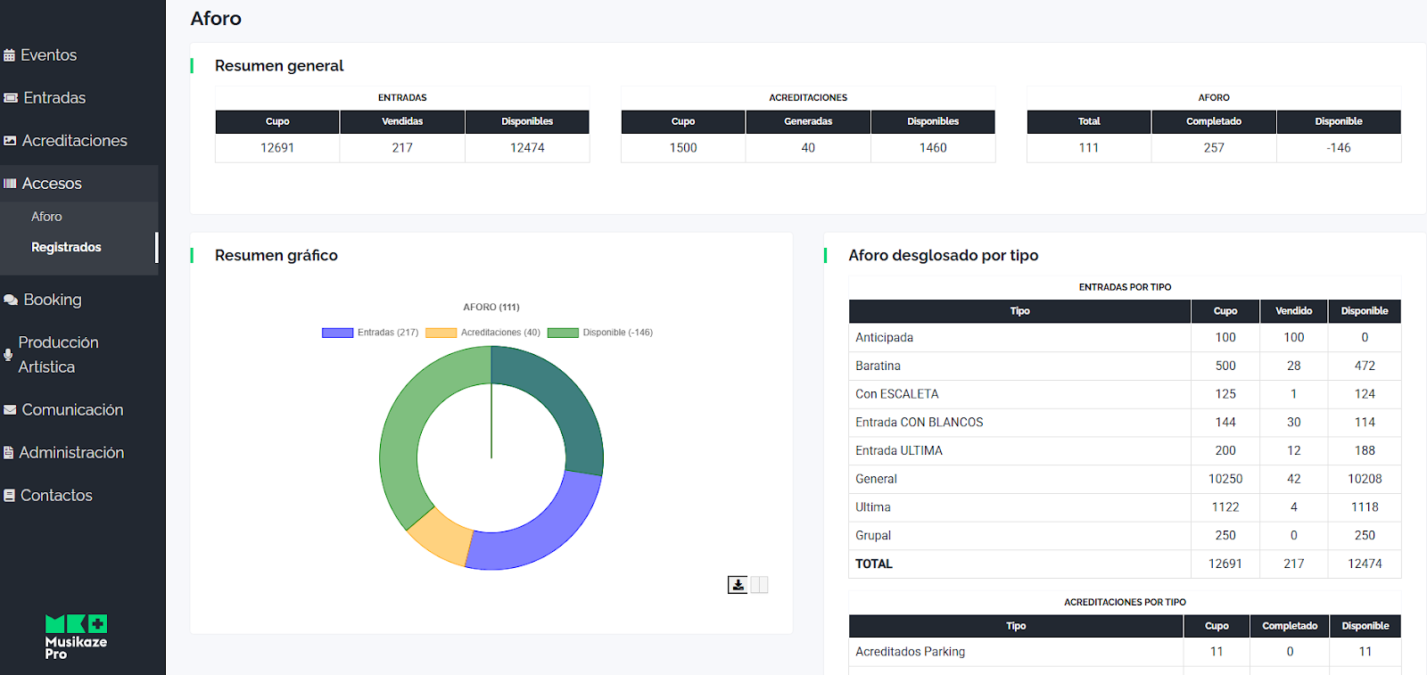
📲 Control de aforo en tiempo real
Supervisa en vivo cuántas personas hay en cada espacio y evita sobreocupaciones o incumplimientos de normativa.
🕐 Registro de entradas
Sabrás quién entró, a qué hora y a qué zona, con un historial completo que te aporta máxima seguridad y transparencia.
🎫 Venta en taquilla sobre la marcha
Gracias al QR dinámico de taquilla, podrás seguir vendiendo entradas incluso una vez iniciado el evento. Los fans compran su entrada y, en segundos, la validan directamente en el control de acceso. Sin esperas, sin duplicidades, sin errores.
Una de las grandes ventajas de la APP de accesos de Musikaze es la automatización total de la venta y validación de entradas. Esto te permite mantener la venta activa mientras el público ya está accediendo al evento.
Olvídate de procesos manuales:
✅ Ahorra el coste de un taquillero en giras o eventos itinerantes
✅ Vende entradas al momento con un simple QR
✅ Valida al instante, sin interrupciones ni colas
Control del aforo, visualización de entradas y validación automatizada: la tecnología que necesitas para que la entrada a tu evento sea más segura, más rápida y más profesional.
Automatiza tu venta en taquilla, en tiempo real
Así es como se deben gestionar hoy los eventos.
👉 Descubre la APP de accesos de Musikaze y transforma la experiencia de tu público y tu equipo. Porque la primera impresión empieza en la puerta.
Acceso seguro, control preciso, máxima flexibilidad
Así es como se deben gestionar hoy los eventos.
👉 Descubre la APP de accesos de Musikaze y transforma la experiencia de tu público y tu equipo. Porque la primera impresión empieza en la puerta.
Solicita tu demo ahora o ponte en contacto con nosotros si necesitas asistencia en la implantación de Accesos:
